Toyota Corolla 2012 г.в. установка сигнализации
Toyota Corolla Corolla X (E140, E150)
Добрый день. Авто toyota Corolla 2012 г.в. 1.6 АТ. Какую цепь блокировать при установке сигнализации?(желательно под капотом, и чтоб в ЭБУ не высвечивалась ошибка) возможна и 2 цепи блокировать.
2 Ответы
0
Как правило, блокируется плюсовой провод идущий на замок зажигания, но вариантов есть масса. Бесплатный совет:-Не стоит самостоятельно устанавливать сигнализацию, доверьте это профессионалам, так как последствия могут быть довольно печальными.
задан 12 лет назад
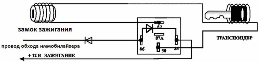
0
Вот имеется кое какая инфа по установки сигнализации, пару схем, да розметка проводов цепи, а так же небольшая инструкция:



инутрукция для подключения сигнализации на Тоета Корола
Но как говорилось выше, если не уверенны в своих силах, лучше предоставить это делам профессионалам, к тому же выйдет около 1500 р.
задан 12 лет назад
Похожие материалы
Предохранители Тойота Королла 150
Статьи
249.3k
265
6
Периодически появляется P0171 в Тойота Королла 10
Qa
471
2
Замена батарейки в ключе Тойота Королла
Руководства
18.5k
14
2
Сменил робот на механику щиток приборов кажет ошибку
Qa
260
1
Как снять крышку предохранителя омывателя фар Тойота Королла 10?
Qa
1k
1
Загорается только правая лампочка габаритов в Тойота Королла 10
Qa
601
1